アプリの健全性をリアルタイムで把握し、より優れたユーザー エクスペリエンスを提供しましょう。SmartBear BugSnag は、問題の迅速な発見と修正を支援し、アプリの安定性、パフォーマンス、そしてユーザーの満足度を高めます。
リアルタイムのエラー追跡と根本原因の分析により、迅速なデバッグ、ダウンタイムの短縮、シームレスなユーザー エクスペリエンスの提供が可能になります。

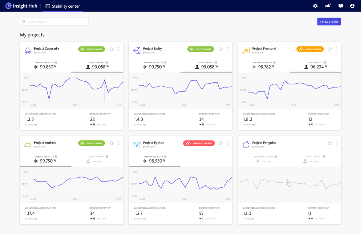
包括的な例外処理により、ユーザー エクスペリエンスに影響を与える問題を迅速に診断して優先順位を付けることが可能です。
パンくずリストとカスタム メタデータを使用して、エラーの根本原因を特定できます。
すべてのアプリの安定性を測定し、経時的な傾向などに関する分析情報を取得できます。
特定のセグメントに対してカスタム フィルター、ブックマーク、エラー ビューを設定できます。
リリース、顧客への影響、またはアプリ領域ごとに問題を追跡するパーソナライズされたワークフローを作成できます。
カスタム通知を有効にして、重要な安定性の問題を効率的に警告できます。
問題の重要度に基づいてカスタム エラー アラートを設定できます。
チーム メンバーまたはチャネルにエラーを自動的に割り当てて、より迅速な対応を実現します。
チーム チャット、問題追跡、インシデント管理ツールと連携可能です。
レイテンシがユーザーに影響を与えないように、エンドツーエンドのアプリケーション パフォーマンス分析情報を取得して、高速で容易なユーザー エクスペリエンスを保証します。

フロントエンドとバックエンドのレイテンシ領域を特定して優先順位を付けます。
アプリの起動、画面の読み込み、ネットワーク リクエストなどの重要なパフォーマンス メトリックを監視します。
ユーザーがコードとどのようにやり取りしているかをリアルタイムで把握できます。
リリース、ブラウザー、OS バージョン、デバイス タイプ間でパフォーマンスを比較できます。
カスタム ターゲットにより、ユーザーにとって最も重要なものをモニタリングできます。
OpenTelemetry (OTel) との互換性により、データの所有権を維持できます。
インサイトを犠牲にすることなく超過料金を回避できます。
動的サンプリングにより、コストを増やすことなくインサイトを増やすことができます。
予測可能な請求により、月末に驚くようなことはありません。
サービス全体のアプリケーション エラーをトレースし、根本原因を特定し、信頼性とパフォーマンスを向上させることで、すべてのユーザーの使用状況を把握します。
マイクロサービス全体のエラーとパフォーマンスの問題を追跡し、相互に関連付けます。
包括的なコンテキストを得るため、フロントエンド エラーをバックエンド トレースに関連付けます。
ユーザー エクスペリエンスを技術的なパフォーマンスに結び付けて、スムーズでシームレスなデジタル ジャーニーを実現します。
エラーとトレースをすばやく切り替えて、完全なトランザクションを関連付けます。
概要から詳細まで簡単にドリルダウンできます。
不安定なユーザー セッションと、それによるバックエンドへの影響を簡単に特定できます。
OpenTelemetry ネイティブの互換性により、テレメトリ データを制御します。
動的なサンプリングにより、データではなくインサイトに対してのみ料金が発生します。
インサイトの品質を犠牲にすることなく、効率的に拡張できます。

サポートされるテクノロジ
広範なプラットフォーム サポートと統合ツールキットのカバレッジにより、BugSnag はお客様が必要とするテクノロジをサポートします。